来一波传感器的工作原理图,建议工业机器人工程师和机器视觉工程师们收藏起来喔~
1、布料张力测量及控制原理

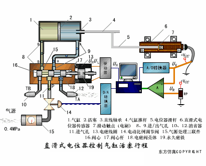
2、直滑式电位器控制气缸活塞行程

3、压阻式传感器测量液位的工作原理

4、MQN型气敏电阻结构及测量电路

5、气泡式水平仪的工作原理

6、扩散硅式压力传感器

7、应变加速度感应器

8、称重式料位计

9、电子皮带秤重示意图

10、电子吊车秤

11、荷重传感器用于测量汽车衡的原理

12、荷重传感器的应用


13、电位器式传感器

14、陶瓷湿度传感器

15、多孔性氧化铝湿敏电容原理

16、基本变间隙型电容传感器和差动变间隙型电容传感器的工作原理

17、变面积型电容传感器工作原理

18、利用接近开关进行物体位检测的原理

19、光柱显示编码式液位计原理

20、电容式压力传感器

21、差压式液位计a

22、差压式液位计b

23、差压式液位计c

24、电容液位计原理图

25、电容测厚仪

26、电容加速度传感器

27、电容式油量表原理

28、频率差法测量流量的原理

29、空气传导型超声波发生、接收器的结构

30、超声波应用的两种类型

31、超声波探头的结构

32、超声波流量计的原理

33、超声波测量密度原理

34、超声波测量液位原理

35、超声防盗报警器

36、纵波探伤

37、横波探伤

38、表面波探伤

文章素材来源:网络